遼寧銘朗科技有限公司是東北地區具有影響力的高低壓、自動化和信息化系統制造與集成企業,......
污水處理廠自動化系統
隨著我國城鎮化的迅猛發展,污水處理廠的數量不斷增加,如何能夠有效的管理污水處理的過程,節約資源,提高經濟效益成為重點關注的問題。
自控系統組態軟件運行于污水處理廠中控室的計算機中,將所有工藝環節數據與控制數據進行采集,使用形象立體畫面表現水廠工藝流程及各種數據,并對水廠進行相應的控制,同時實現對各種數據的分析處理。自控系統組態軟件是每個污水處理廠的必需,對污水廠提高運行效率,降低運營成本、提高管理水平起著至關重要的作用。
目前大部分已建成的污水處理廠和所有新建的污水處理廠都建設自動化監控系統,自動化監控系統包括由PLC、儀表、控制柜組成的硬件控制系統和組態軟件、數據庫等監控軟件系統。
系統架構
系統功能
• 實現對污水處理廠污水處理過程工藝和設備的集中可視化監視,將污水處理廠所有數據和狀態直觀的在上位機系統上顯示,管理人員可以通過組態軟件了解到當前水廠各個工藝過程狀態,設備運行情況等;
• 對污水處理廠各種設備實現軟件集中控制,節省現場操作所耗費的人力物力,提高工作人員的安全性。設備控制的同時能夠看到所有與該設備狀態相關的其他數據狀態,保證控制的安全有效;
• 建立完整的歷史數據庫和報警事件數據庫,解決目前目前大部分污水處理廠自動化水平低,設備運行安全問題較突出,生產運行管理和技術分析受技術條件限制較大的問題,有效的降低生產運營中的電耗、藥耗等成本消耗,為事故分析和追憶提供依據,保證污水處理廠更加安全、可靠、經濟地運行。
工程案例
案例分析
為進一步削減水環境污染物排放總量,提高污水處理設施運行效率和管理水平, 額爾古納市全力推進污水處理廠提標改造工程建設,采用“混凝+沉淀+過濾”處理工藝,日處理10000立方米規模建設單元及附屬設施工程,建有原水池、中水池和送水泵房、深度處理間等,輸水管網給水管13.81千米。建成后的污水處理廠提標改造及再生水回用可以達到資源化利用,符合綠色環保理念。
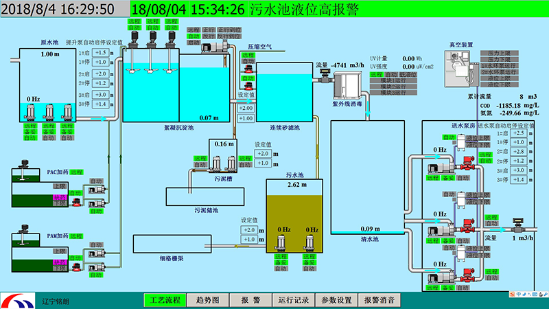
工藝流程圖
監控軟件提供豐富的人機界面,提供給工程設計、操作人員友善的操作界面,操作既方便又安全。圖形界面要求美觀、專業,同時支持位圖和矢量圖形的顯示。動畫效果制作簡單,效果豐富。能夠形象的表現現場的狀態及動作。
實時曲線、歷史曲線
操作員可通過菜單或按鈕進入實時曲線畫面或歷史曲線畫面,可選擇需要的工藝參數查看實時曲線或歷史曲線,可同時顯示多條實時曲線,可對曲線進行放大或縮小,可任意選擇需要查看的時間段。

報警
監控計算機的顯示畫面的頂部或底部應設置一個報警條。在報警條內顯示**近三個報警未消失未被確認報警的詳細內容,操作員通過畫面切換選擇報警表,報警表內顯示中控操作站計算機中配置的所有報警列表及報警的詳細內容。報警的詳細內容包括:
• 報警的當前狀態
• 每個“未消失”的報警發生時間
• 每個“消失”的報警發生時間及“消失”的時間
• 每個“已確認”的報警的確認時間和用戶
參數設置
所有可以進行調整的參數具備在線調整功能。每個參數規定調整的上下限值,如果操作員選擇了限值以外的數值,系統禁止接受并予以提示,所有參數的變化存儲在PLC中。具有權限的用戶才能對參數設定值進行修改。
上一條: 暫無
下一條: 智慧排水






